NetBox Labs/pktvisor
Name: pktvisor
Owner: NetBox Labs
License: MPL-2.0
Topics: agent, api-first, collector-agent, dnstap, grafana, monitoring, observability, packet-capture, pcap, prometheus, stream-processors
Latest releases:
Latest CVEs:

Introduction • Get Started • Docs • Build • Contribute • Contact Us
What is pktvisor?
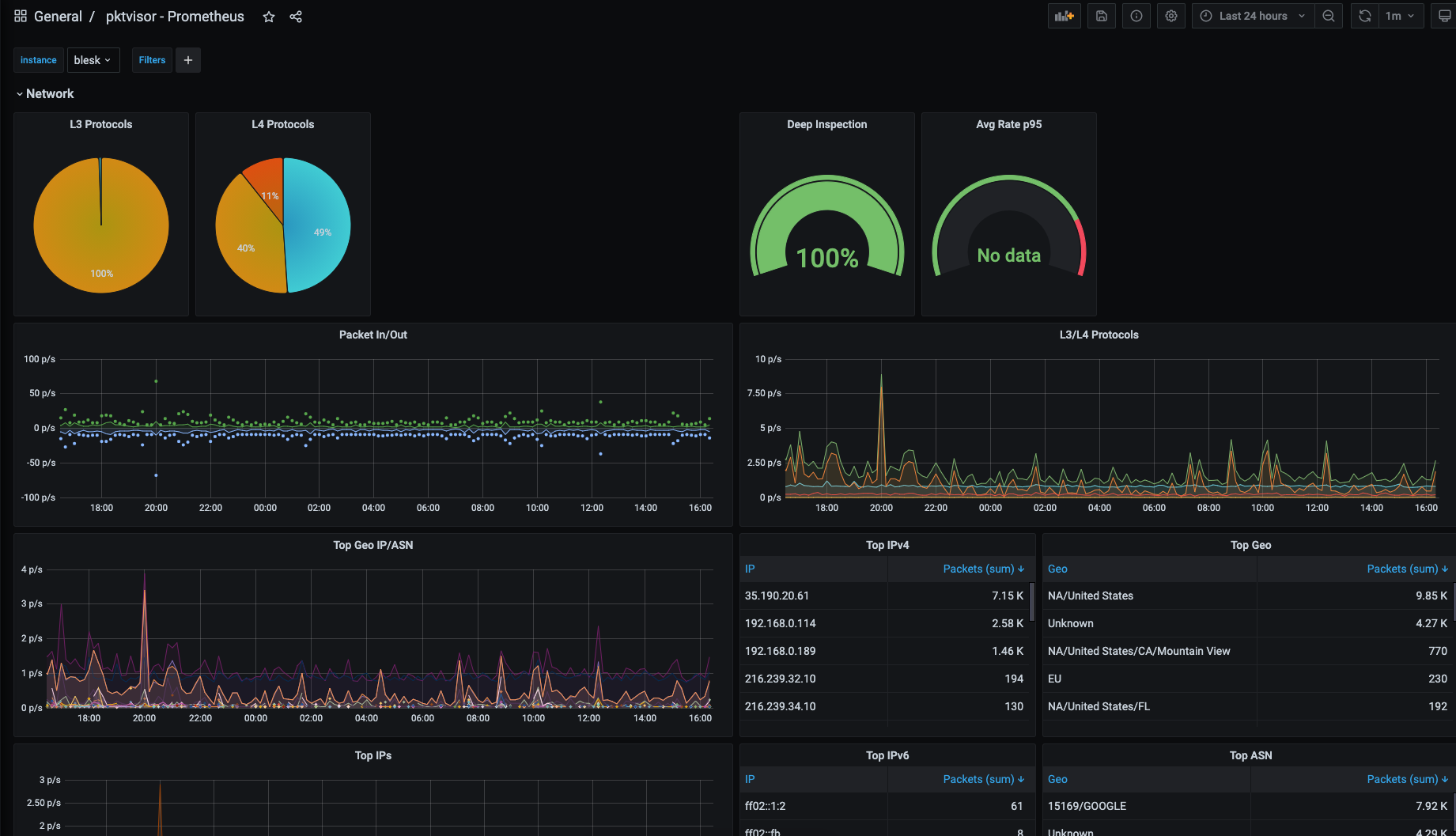
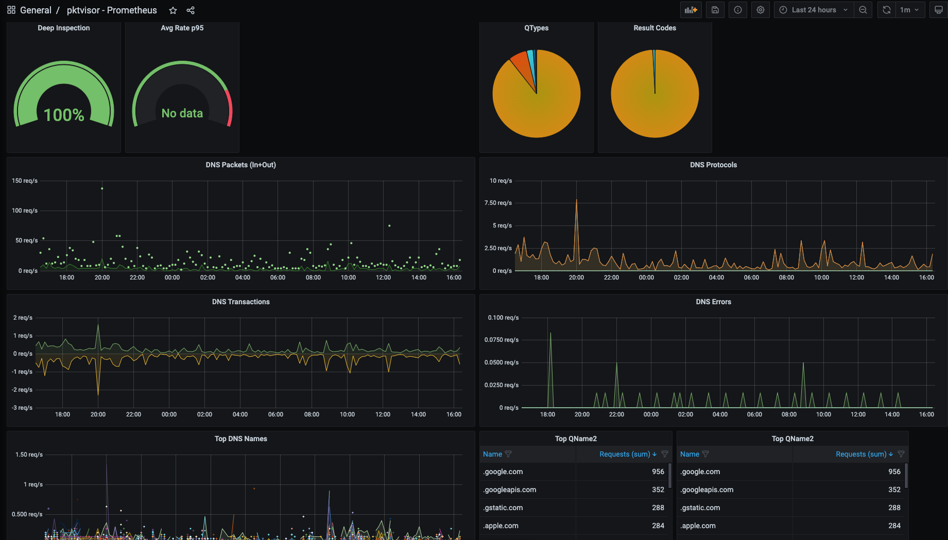
pktvisor (pronounced "packet visor") is an observability agent for analyzing high volume, information dense network data streams and extracting actionable insights directly from the edge while integrating tightly with modern observability stacks.
It is resource efficient and built from the ground up to be modular and dynamically controlled in real time via API and YAML policies. Input and analyzer modules may be dynamically loaded at runtime. Metric output can be used and visualized both on-node via command line UI (for localized, hyper real-time actions) as well as centrally collected into industry standard observability stacks like Prometheus and Grafana..
The input stream system is designed to tap into data streams. It currently supports packet capture, dnstap, sFlow and Netflow/IPFIX and will soon support additional taps such as envoy taps, and eBPF.
The stream analyzer system includes full application layer analysis, and efficiently summarizes to:
- Counters
- Histograms and Quantiles
- Timers and Rates
- Heavy Hitters/Frequent Items/Top N
- Set Cardinality
- GeoIP/ASN
Please see the list of current metrics or the sample metric output.
pktvisor has its origins in observability of critical internet infrastructure in support of DDoS protection, traffic engineering, and ongoing operations.
These screenshots display both the command line and centralized views of the Network and DNS stream processors, and the types of summary information provided:

Get Started
Docker
One of the easiest ways to get started with pktvisor is to use
the public docker image. The image contains the collector
agent (pktvisord), the command line UI (pktvisor-cli) and the pcap and dnstap file analyzer (pktvisor-reader). When running
the container, you specify which tool to run.
- Pull the container
docker pull netboxlabs/pktvisor
or use netboxlabs/pktvisor:latest-develop to get the latest development version.
- Start the collector agent
This will start in the background and stay running. Note that the final two arguments select pktvisord agent and
the eth0 ethernet interface for packet capture. You may substitute eth0 for any known interface on your device.
Note that this step requires docker host networking to observe traffic outside the container, and
that currently only Linux supports host networking:
docker run --net=host -d netboxlabs/pktvisor pktvisord eth0
If the container does not stay running, check the docker logs output.
- Run the command line UI
After the agent is running, you can observe results locally with the included command line UI. This command will run the
UI (pktvisor-cli) in the foreground, and exit when Ctrl-C is pressed. It connects to the running agent locally using
the built in REST API.
docker run -it --rm --net=host netboxlabs/pktvisor pktvisor-cli
Linux Static Binary (AppImage, x86_64)
You may also use the Linux all-in-one binary, built with AppImage, which is available for download on the Releases page. It is designed to work on all modern Linux distributions and does not require installation or any other dependencies.
curl -L http://pktvisor.com/download -o pktvisor-x86_64.AppImage
chmod +x pktvisor-x86_64.AppImage
./pktvisor-x86_64.AppImage pktvisord -h
For example, to run the agent on ethernet interface eth0:
./pktvisor-x86_64.AppImage pktvisord eth0
The AppImage contains the collector agent (pktvisord), the command line UI (pktvisor-cli) and the pcap and dnstap file
analyzer (pktvisor-reader). You can specify which tool to run by passing it as the first argument:
For example, to visualize the running agent started above with the pktvisor command line UI:
./pktvisor-x86_64.AppImage pktvisor-cli
Note that when running the AppImage version of the agent, you may want to use the -d argument to daemonize (run in the
background), and either the --log-file or --syslog argument to record logs.
Also see Advanced Agent Example.
Linux Static Binaries (Stand Alone, x86_64)
Finally, pktvisor also provides statically linked, dependency free Linux binaries for each individual pktvisor tool (pktvisord, pktvisor-cli and pktvisor-reader). These are the smallest, most compact versions of the binaries.
pktvisord:
curl -L http://pktvisor.com/download/pktvisord -o pktvisord-x86_64
chmod +x pktvisord-x86_64
./pktvisord-x86_64 -h
pktvisor-cli:
curl -L http://pktvisor.com/download/cli -o pktvisor-cli-x86_64
chmod +x pktvisor-cli-x86_64
./pktvisor-cli-x86_64 -h
pktvisor-reader:
curl -L http://pktvisor.com/download/reader -o pktvisor-reader-x86_64
chmod +x pktvisor-reader-x86_64
./pktvisor-reader-x86_64 -h
Other Platforms
We are working on support for additional operating systems, CPU architectures and packaging systems. If you do not see your binary available, please see the Build section below to build your own.
If you have a preferred installation method that you would like to see support for, please create an issue.
Execute Pktvisord binary without root
Pktvisord uses libpcap to capture PCAP from the desired interface. To do so, it needs system network capture permissions.
You are able to authorize those specific requirements only once and then be able to run the binary without sudo.
sudo setcap cap_net_raw,cap_net_admin=eip /<full_path>/pktvisord-x86_64
Docs
Agent Usage
Current command line options are described with:
docker run --rm netboxlabs/pktvisor pktvisord --help
or
./pktvisor-x86_64.AppImage pktvisord --help
Usage:
pktvisord [options] [IFACE]
pktvisord (-h | --help)
pktvisord --version
pktvisord summarizes data streams and exposes a REST API control plane for configuration and metrics.
pktvisord operation is configured via Taps and Collection Policies. Taps abstract the process of "tapping into"
input streams with templated configuration while Policies use Taps to instantiate and configure Input and Stream
Handlers to analyze and summarize stream data, which is then made available for collection via REST API.
Taps and Collection Policies may be created by passing the appropriate YAML configuration file to
--config, and/or by enabling the admin REST API with --admin-api and using the appropriate endpoints.
Alternatively, for simple use cases you may specify IFACE, which is either a network interface, an
IP address (4 or 6), or "auto". If this is specified, "default" Tap and Collection Policies will be created with
a "pcap" input stream on the specified interfaced, along with the built in "net", "dns", and "pcap"
Stream Handler modules attached. If "auto" is specified, the most used ethernet interface will be chosen.
Note that this feature may be deprecated in the future.
For more documentation, see https://pktvisor.dev
Base Options:
-d Daemonize; fork and continue running in the background [default: false]
-h --help Show this screen
-v Verbose log output
--no-track Don't send lightweight, anonymous usage metrics
--version Show version
Web Server Options:
-l HOST Run web server on the given host or IP (default: localhost)
-p PORT Run web server on the given port (default: 10853)
--tls Enable TLS on the web server
--tls-cert FILE Use given TLS cert. Required if --tls is enabled.
--tls-key FILE Use given TLS private key. Required if --tls is enabled.
--admin-api Enable admin REST API giving complete control plane functionality [default: false]
When not specified, the exposed API is read-only access to module status and metrics.
When specified, write access is enabled for all modules.
Geo Options:
--geo-city FILE GeoLite2 City database to use for IP to Geo mapping
--geo-asn FILE GeoLite2 ASN database to use for IP to ASN mapping
--geo-cache-size N GeoLite2 LRU cache size, 0 to disable. (default: 10000)
--default-geo-city FILE Default GeoLite2 City database to be loaded if no other is specified
--default-geo-asn FILE Default GeoLite2 ASN database to be loaded if no other is specified
Configuration:
--config FILE Use specified YAML configuration to configure options, Taps, and Collection Policies
Please see https://pktvisor.dev for more information
Crashpad:
--cp-disable Disable crashpad collector
--cp-token TOKEN Crashpad token for remote crash reporting
--cp-url URL Crashpad server url
--cp-custom USERDEF Crashpad optional user defined field
--cp-path PATH Crashpad handler binary
Modules:
--module-list List all modules which have been loaded (builtin and dynamic).
--module-dir DIR Set module load path. All modules in this directory will be loaded.
Logging Options:
--log-file FILE Log to the given output file name
--syslog Log to syslog
Prometheus Options:
--prometheus Ignored, Prometheus output always enabled (left for backwards compatibility)
--prom-instance ID Optionally set the 'instance' label to given ID
Metric Enrichment Options:
--iana-service-port-registry FILE IANA Service Name and Transport Protocol Port Number Registry file in CSV format
--default-service-registry FILE Default IANA Service Name Port Number Registry CSV file to be loaded if no other is specified
Handler Module Defaults:
--max-deep-sample N Never deep sample more than N% of streams (an int between 0 and 100) (default: 100)
--periods P Hold this many 60 second time periods of history in memory (default: 5)
pcap Input Module Options: (applicable to default policy when IFACE is specified only)
-b BPF Filter packets using the given tcpdump compatible filter expression. Example: "port 53"
-H HOSTSPEC Specify subnets (comma separated) to consider HOST, in CIDR form. In live capture this
/may/ be detected automatically from capture device but /must/ be specified for pcaps.
Example: "10.0.1.0/24,10.0.2.1/32,2001:db8::/64"
Specifying this for live capture will append to any automatic detection.
Using a Configuration File
pktvisord may be configured at startup by YAML configuration file with the --config option.
The configuration file can configure all options that are available on the command line,
as well as defining Policies and Taps. All sections are optional.
Note that Policies and Taps may also be maintained in real-time via REST API.
version: "1.0"
visor:
# optionally define global configuration (see command line options)
config:
verbose: true
# optionally define taps
taps:
default_pcap:
input_type: pcap
config:
iface: eth0
filter:
bpf: "port 53"
unix_dnstap:
input_type: dnstap
config:
socket: "/tmp/dnstap.sock"
tcp_dnstap:
input_type: dnstap
config:
tcp: "127.0.0.1:53053"
# optionally define policies
policies:
mysocket:
kind: collection
input:
tap: unix_dnstap
input_type: dnstap
handlers:
modules:
default_net:
type: net
default_dns:
type: dns
config:
only_qname_suffix:
- ".google.com"
- ".netboxlabs.com"
mytcp:
kind: collection
input:
tap: tcp_dnstap
input_type: dnstap
handlers:
modules:
default_net:
type: net
default_dns:
type: dns
If running in a Docker container, you must mount the configuration file into the container. For example, if the configuration file
is on the host at /local/pktvisor/agent.yaml, you can mount it into the container and use it with this command:
docker run -v /local/pktvisor:/usr/local/pktvisor/ --net=host netboxlabs/pktvisor pktvisord --config /usr/local/pktvisor/agent.yaml --admin-api
Command Line UI Usage
The command line UI (pktvisor-cli) connects directly to a pktvisord agent to visualize the real time stream
summarization, which is by default a sliding 5 minute time window. It can also connect to an agent running on a remote
host.
docker run --rm netboxlabs/pktvisor pktvisor-cli -h
./pktvisor-x86_64.AppImage pktvisor-cli -h
Usage:
pktvisor-cli [-p PORT] [-H HOST]
pktvisor-cli -h
pktvisor-cli --version
Options:
-p PORT Query pktvisord metrics webserver on the given port [default: 10853]
-H HOST Query pktvisord metrics webserver on the given host [default: localhost]
-P POLICY pktvisor policy to query [default: default]
--tls Use TLS to communicate with pktvisord metrics webserver
--tls-noverify Do not verify TLS certificate
-h Show this screen
--version Show client version
File Analysis (pcap and dnstap)
pktvisor-reader is a tool that can statically analyze prerecorded packet capture and dnstap files.
pcap files can come from many sources, the most famous of which is tcpdump. Dnstap files can be generated from most DNS server software that support dnstap logging, either directly or using a tool such as golang-dnstap.
Both take many of the same options, and do all of the same analysis, as pktvisord for live capture. pcap files may include Flow capture data.
docker run --rm netboxlabs/pktvisor pktvisor-reader --help
./pktvisor-x86_64.AppImage pktvisor-reader --help
Usage:
pktvisor-reader [options] FILE
pktvisor-reader (-h | --help)
pktvisor-reader --version
Summarize a network (pcap, dnstap) file. The result will be written to stdout in JSON format, while console logs will be printed
to stderr.
Options:
-i INPUT Input type (pcap|dnstap|sflow|netflow). If not set, default is pcap input
--max-deep-sample N Never deep sample more than N% of streams (an int between 0 and 100) [default: 100]
--periods P Hold this many 60 second time periods of history in memory. Use 1 to summarize all data. [default: 5]
-h --help Show this screen
--version Show version
-v Verbose log output
-b BPF Filter packets using the given BPF string
--geo-city FILE GeoLite2 City database to use for IP to Geo mapping (if enabled)
--geo-asn FILE GeoLite2 ASN database to use for IP to ASN mapping (if enabled)
-H HOSTSPEC Specify subnets (comma separated) to consider HOST, in CIDR form. In live capture this /may/ be detected automatically
from capture device but /must/ be specified for pcaps. Example: "10.0.1.0/24,10.0.2.1/32,2001:db8::/64"
Specifying this for live capture will append to any automatic detection.
You can use the docker container by passing in a volume referencing the directory containing the pcap file. The standard output will contain the JSON summarization output, which you can capture or pipe into other tools, for example:
$ docker run --rm -v /pktvisor/src/tests/fixtures:/pcaps netboxlabs/pktvisor pktvisor-reader /pcaps/dns_ipv4_udp.pcap | jq .
[2021-03-11 18:45:04.572] [pktvisor] [info] Load input plugin: PcapInputModulePlugin dev.visor.module.input/1.0
[2021-03-11 18:45:04.573] [pktvisor] [info] Load handler plugin: DnsHandler dev.visor.module.handler/1.0
[2021-03-11 18:45:04.573] [pktvisor] [info] Load handler plugin: NetHandler dev.visor.module.handler/1.0
...
processed 140 packets
{
"5m": {
"dns": {
"cardinality": {
"qname": 70
},
"period": {
"length": 6,
"start_ts": 1567706414
},
"top_nxdomain": [],
"top_qname2": [
{
"estimate": 140,
"name": ".test.com"
}
],
...
The AppImage can access local files as any normal binary:
$ ./pktvisor-x86_64.AppImage pktvisor-reader /pcaps/dns_ipv4_udp.pcap | jq .
[2021-03-11 18:45:04.572] [pktvisor] [info] Load input plugin: PcapInputModulePlugin dev.visor.module.input/1.0
[2021-03-11 18:45:04.573] [pktvisor] [info] Load handler plugin: DnsHandler dev.visor.module.handler/1.0
[2021-03-11 18:45:04.573] [pktvisor] [info] Load handler plugin: NetHandler dev.visor.module.handler/1.0
...
processed 140 packets
{
"5m": {
"dns": {
"cardinality": {
"qname": 70
},
"period": {
"length": 6,
"start_ts": 1567706414
},
"top_nxdomain": [],
"top_qname2": [
{
"estimate": 140,
"name": ".test.com"
}
],
...
Metrics Collection
Metrics from the REST API
The metrics are available from the agent in JSON format via the REST API.
For most use cases, you will want to collect the most recent full 1-minute bucket, once per minute:
curl localhost:10853/api/v1/metrics/bucket/1
This can be done with tools like telegraf and
the standard HTTP plugin.
Example telegraf config snippet for the default policy:
[inputs]
[[inputs.http]]
urls = [ "http://127.0.0.1:10853/api/v1/metrics/bucket/1",]
interval = "60s"
data_format = "json"
json_query = "1m"
json_time_key = "period_start_ts"
json_time_format = "unix"
json_string_fields = [
"dns_*",
"packets_*",
"dhcp_*",
"pcap_*",
]
[inputs.http.tags]
t = "pktvisor"
interval = "60"
Prometheus Metrics
pktvisord has native Prometheus support. The default policy metrics are
available for collection at the standard /metrics endpoint, or use /api/v1/policies/__all/metrics/prometheus to collect metrics from all policies.
$ ./pktvisor-x86_64.AppImage pktvisord -d eth0
$ curl localhost:10853/metrics
# HELP dns_wire_packets_udp Total DNS wire packets received over UDP (ingress and egress)
# TYPE dns_wire_packets_udp gauge
dns_wire_packets_udp{instance="node",policy="default"} 28
# HELP dns_rates_total Rate of all DNS wire packets (combined ingress and egress) per second
# TYPE dns_rates_total summary
dns_rates_total{instance="node",policy="default",quantile="0.5"} 0
dns_rates_total{instance="node",policy="default",quantile="0.9"} 4
dns_rates_total{instance="node",policy="default",quantile="0.95"} 4
...
You can set the instance label by passing --prom-instance ID
If you are interested in centralized collection using remote write, including to cloud providers, there is a docker image available to make this easy. See centralized_collection/prometheus for more.
Also see getorb.io for information on connecting pktvisor agents to the Orb observability platform.
REST API
REST API documentation is available in OpenAPI Format
Please note that the administration control plane API (--admin-api) is currently undergoing heavy iteration and so is
not yet documented. If you have a use case that requires the administration API, please contact us to
discuss.
Advanced Agent Example
Starting the collector agent from Docker with MaxmindDB GeoIP/GeoASN support and using the Host option to identify ingress and egress traffic:
docker run --rm --net=host -d \
--mount type=bind,source=/opt/geo,target=/geo \
netboxlabs/pktvisor pktvisord \
--geo-city /geo/GeoIP2-City.mmdb \
--geo-asn /geo/GeoIP2-ISP.mmdb \
-H 192.168.0.54/32,127.0.0.1/32 \
eth0
The same command with AppImage and logging to syslog:
./pktvisor-x86_64.AppImage pktvisord -d --syslog \
--geo-city /geo/GeoIP2-City.mmdb \
--geo-asn /geo/GeoIP2-ISP.mmdb \
-H 192.168.0.54/32,127.0.0.1/32 \
eth0
Further Documentation
We recognize the value of first class documentation, and we are working on further documentation including expanded and updated REST API documentation, internal documentation for developers of input and handler modules (and those who want to contribute to pktvisor), and a user manual.
Please contact us if you have any questions on installation, use, or development.
Contact Us
We are very interested in hearing about your use cases, feature requests, and other feedback!
- File an issue
- See existing issues
- Start a Discussion
- Join us on Slack
- Send mail to [email protected]
Build
The main code base is written in clean, modern C++. The pktvisor-cli command line interface is written in Go. The
build system requires CMake and the Conan package manager system.
pktvisor adheres to semantic versioning.
pktvisor is developed and tested on Linux and OSX. A Windows port is in progress. Both x86_64 and ARM architectures are known to function.
Dependencies
- Conan 1.X C++ package manager
- CMake >= 3.13 (
cmake) - C++ compiler supporting C++17
For the list of packages included by conan, see conanfile.py
Building
The general build steps are:
# clone the repository
git clone https://github.com/netboxlabs/pktvisor.git
cd pktvisor
mkdir build && cd build
# configure and handle dependencies
cmake -DCMAKE_BUILD_TYPE=Release -DCMAKE_PROJECT_TOP_LEVEL_INCLUDES=./cmake/conan_provider.cmake ..
# build and run tests
make all test
# the binaries will be in the build/bin directory
bin/pktvisord --help
As development environments can vary widely, please see the Dockerfile and Continuous Integration build file for reference.
Contribute
Thanks for considering contributing! We will expand this section with more detailed information to guide you through the process.
Please open Pull Requests against the develop branch. If you are considering a larger
contribution, please contact us to discuss your design.
See the NS1 Contribution Guidelines for more information.
License
This code is released under Mozilla Public License 2.0. You can find terms and conditions in the LICENSE file.